2025-12-07 21:43:45广安储气罐安装告知代办
压力容器储气罐安装告知提交材料清单《特种设备安装改造维修告知书》(一式三份,加盖安装单位公章)安装单位特种设备安装改造维修许可证复印件(加盖公章)安装单位营业执照复印件(加盖公章)质量管理体系认证证书复印件(加盖公章)项目施工合同复印件(加盖公章)设备出厂资料(产品合格证、质量证......
了解详情广安压力容器设计制造有限公司
公司地址:广安工业园区
联系电话:13251438885
公司邮箱:103037562@qq.com

压力容器储气罐安装告知提交材料清单《特种设备安装改造维修告知书》(一式三份,加盖安装单位公章)安装单位特种设备安装改造维修许可证复印件(加盖公章)安装单位营业执照复印件(加盖公章)质量管理体系认证证书复印件(加盖公章)项目施工合同复印件(加盖公章)设备出厂资料(产品合格证、质量证......
了解详情
压力容器安装告知资料清单《特种设备安装改造维修告知书》安装单位特种设备安装改造维修许可证复印件安装单位营业执照复印件设备出厂资料(产品合格证、质量证明书、监检证书、竣工图等复印件,加盖公章)安装施工组织设计及专项方案(如吊装方案、压力试验方案、安全专项方案)施工人员资质证明(特种......
了解详情
高效塔盘:重构气液传质效率,赋能工业分离工艺新高度...
了解详情
高效降膜式蒸发设备节能技术,主要用于敏感物质,我司有着成熟的成效案例,是化工行业应对 “能耗双控”、实现生产品质升级的核心装备,可针对不同领域提供定制化改造方案。...
了解详情
可根据用户需求定制生产,覆盖入口绝压低至 6 kPa的蒸汽增压压缩机,主要用于精馏装置的节能改造。...
了解详情
塔板压力降是板式塔运行中的关键流体力学参数,直接关系到塔的能耗与操作稳定性。气体穿过塔板时,需克服塔板本体阻力、液层阻力及局部阻力,这些阻力总和构成压力降。不同类型塔板压力降差异显著,泡罩塔板因结构复杂、气体流通路径曲折,压力降偏大;筛板塔板结构简单,气体通过筛孔的阻力小,压力降......
了解详情
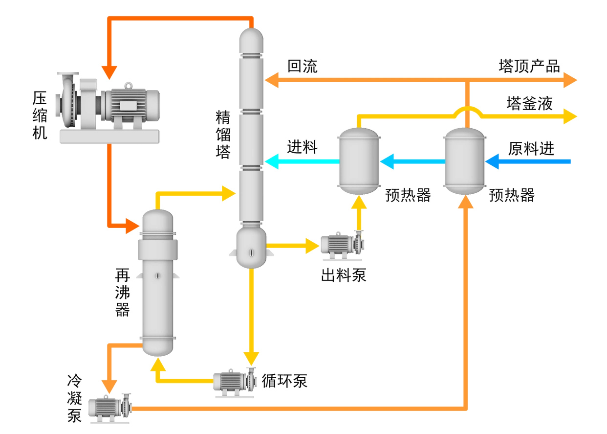
精馏过程是一种利用混合液中各组分相对挥发度不同,也就是在相同温度下各组分蒸气压存在差异这一特性,实现组分分离的传质过程。在该过程中,液相中的轻组分能够转移到气相中,而气相中的重组分则会转移到液相中,从而达到分离混合物的目的。...
了解详情
天然气过滤分离器:高效净化天然气的关键设备在天然气的开采、运输和使用过程中,去除其中的固体杂质和液态杂质至关重要,而天然气过滤分离器正是实现这一净化目标的高质量效率设备。它凭借离心分离、丝网捕沫和凝聚拦截的复合机理,对天然气进行粗滤、半精滤、精滤的三级过滤,为天然气的洁净输送和安......
了解详情